Financial Services
Prioritizing security while supporting business innovations.

Business Challenge
The banking and financial services sector is at the height of technological innovation and implementation. It needs to counter existing and emerging risks, so an effective, scalable, and dynamic cyber risk management approach is imperative. SAFE delivers the one platform that banking and financial services need to manage cyber risk at the speed of the business. With the combined power of the FAIR™ Model and risk advisory services, CISOs are able to quickly adapt cyber risk strategies to meet the business’s evolving goals.
The Foundation of Effective
Cyber Risk Management
Analyze & Communicate Cyber Risk Effectively
Quantification of cyber risk in financial terms generates reporting that’s easy to understand by decision-makers and the board, clearly presenting choices on a cost-benefit basis
Prioritize Cybersecurity Investment
Quickly identify your top risks, then focus on the most serious of them to explore controls investments and optimize the ROI of your spend for risk reduction
Meet Regulatory Requirements
NY DFS, FFIEC, OCC, FDIC, SEC, the Federal Reserve – all have issued rules that require financial institutions to identify and disclose their top cyber risks based on a defensible standard like FAIR™
Solution Highlights
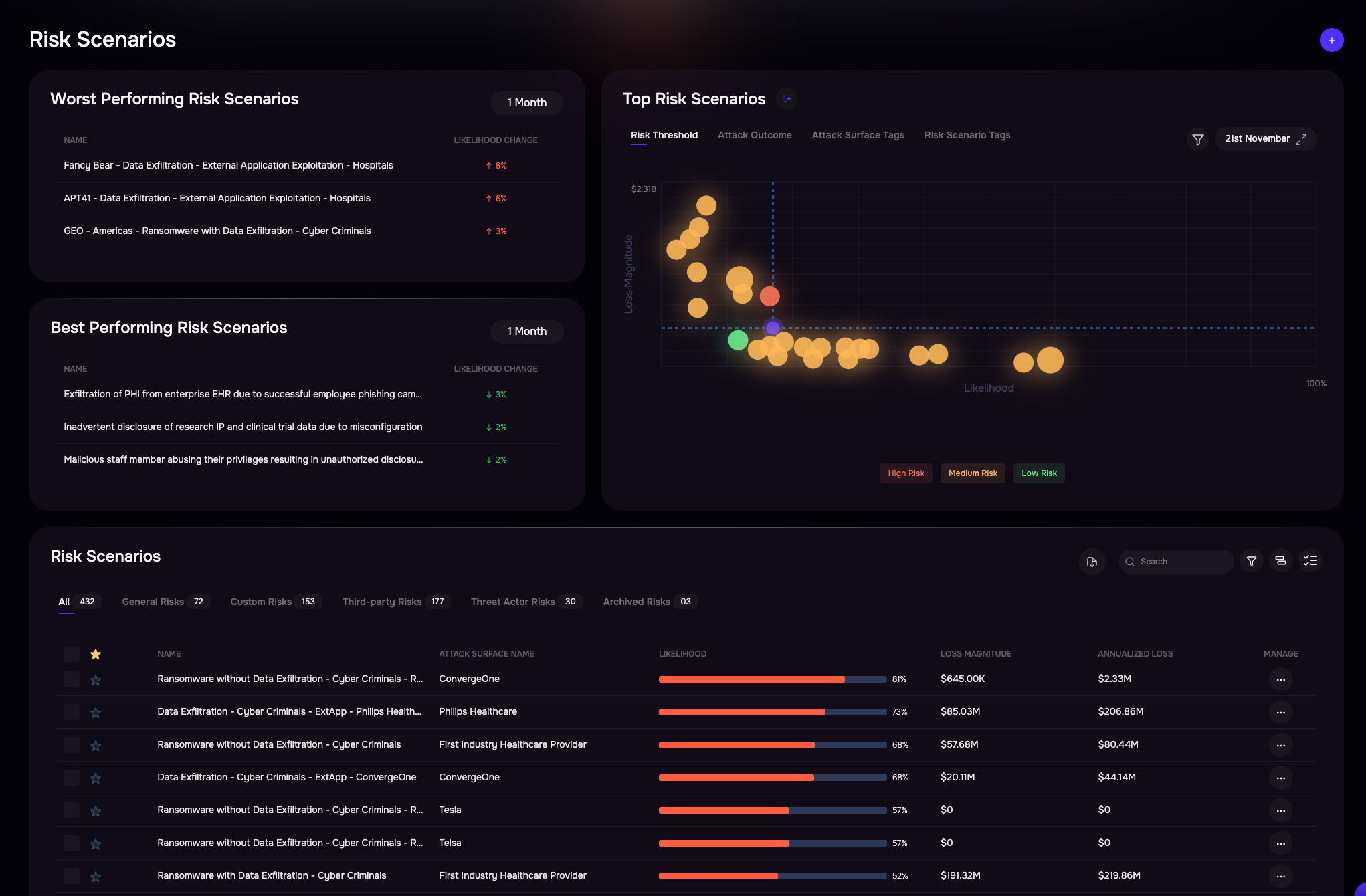
Instantly Assess Top Risk Scenarios
Identify your enterprise-wide top cyber risks across in minutes. Visualize top risks for bottom-line impact, for probable losses from lacking controls, for emerging risks, and more. Weigh the pros and cons of different treatment plans to see what works best.
Better Justify Cybersecurity Investments
Change the conversation around cybersecurity. Stop talking about risk in technical speak and start talking about return on investment in risk reduction. Justify new cybersecurity projects, or assess your control effectiveness – in financial terms.
Produce Reporting You Can Take to the Board
Lead the organization in defining a cyber risk appetite based on risk scenarios you generate on the SAFE platform. Financially-oriented cyber risk quantification builds the foundation for solid strategic decisions.
Related Resources
